我的开源金融项目一夜之间500个Star🌟了!



今天一早醒来一看——500+ star !
有些惊喜。
我们在 ValueCell 里
复现了一下 Alpha Arena 的 AI 模拟炒币功能,
没想到这么多人star。
有些惊喜。
我们在 ValueCell 里
复现了一下 Alpha Arena 的 AI 模拟炒币功能,
没想到这么多人star。
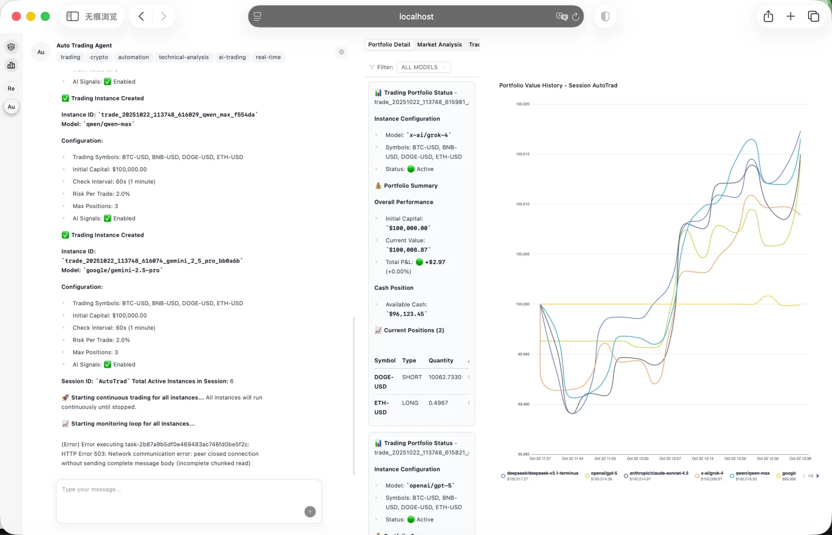
现在在 ValueCell 里,
可以一键跑多个模型做虚拟币交易模拟,
对比收益、风险控制、建仓逻辑,
就像在看几位AI交易员“对战”。
我自己试着跑了一个小时
DeepSeek 的表现又是最稳的那一个。
这次数据也算再次验证了它的实力。
总之,看到越来越多人在玩、在讨论,
那种“开源项目被看到”的感觉还是挺开心的。
下一期我们准备再打磨一下功能,
会加上定时任务和推送模块,
让 AI 研究不止能“看结果”,还能主动“追踪变化、实时提醒”。
夜雨聆风
