插件升级|无界板块新增关键词推广模块,核心亮点抢先看!
📢📢📢 各位小伙伴们,没烦恼预计本周喜迎功能大升级——无界板块全新解锁关键词推广模块,专为电商人量身打造,可以灵活调整推广策略,合理分配投放预算,支持批量操作,让推广运营更轻松、更省心。
核心亮点抢先看,解锁推广新姿势
支持自定义修改出价方式、出价目标、添加精准关键词与目标人群等,推广状态、单元/计划信息、生命周期、商品成长、花费等全局态势一目了然。

【关键词推广计划-计划】

【关键词推广计划-单元】

【出价方式设置】
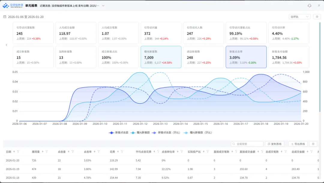
展现量、点击量、点击率、花费、平均点击花费、千次展现花费、点击转化率、实际投产比、抢位成功率、平均排名、直接成交笔数、直接成交金额、总成交笔数、总成交金额等关键数据,搭配数据环比趋势图直观可见。

【计划报表】

【单元报表】

【关键词报表】

【人群报表】
同时告别重复手动操作,支持批量调整,预算、出价、资源位及冷启加速一键搞定。

【批量操作计划】
操作记录实时可查,每一步调整都有迹可循,风险可控更放心。

【操作记录】
同时新增生意参谋流量-流量看板一键分析功能,覆盖访客数、浏览量、跳失率、人均浏览量、平均停留时长、老访客数、新访客数、关注店铺人数、直播间访客数、短视频访客数、图文访客数、店铺页访客数等多维度数据,并生成直观的趋势变化图,提供同行同层平均/优秀指标对比,帮助商家精准定位自身流量表现,从而快速发现问题并找到优化方向。

【流量看板】
持续锁定「没烦恼参谋」,第一时间获取新功能上线通知与使用指南,抢先体验高效推广新方式!
没烦恼参谋插件下载地址:www.meifannao.cn
若有任何疑问或需进一步了解功能细节,可随时联系客服咨询,我们将为你提供专业解答。更多实用功能正在路上,和「没烦恼参谋」一起,让电商运营没烦恼~

立即扫码咨询
夜雨聆风
