乐于分享
好东西不私藏

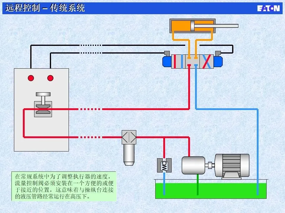
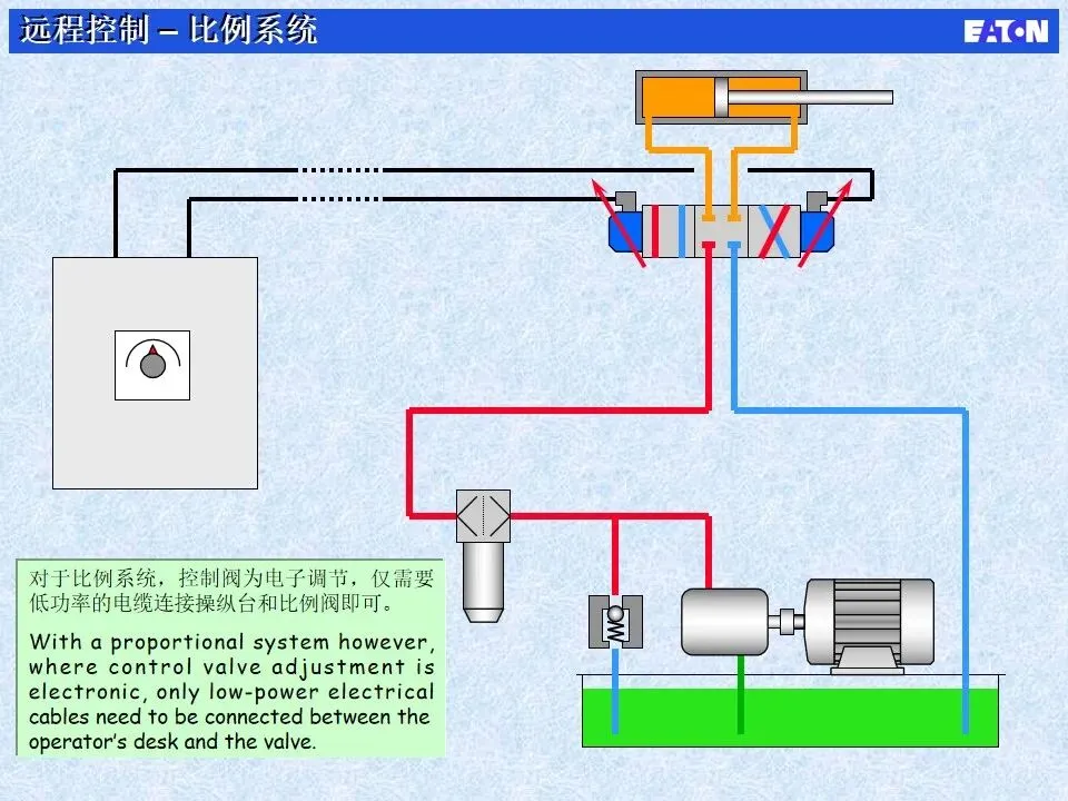
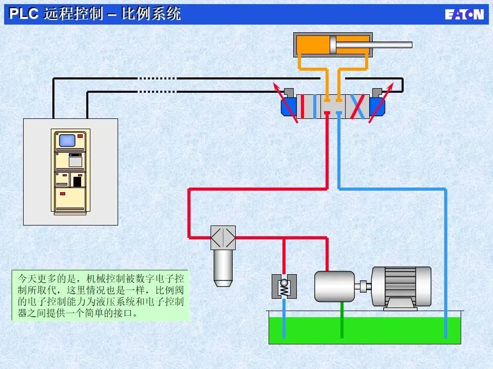
85页电液比例阀基本原理详解,可免费下载……

85页电液比例阀基本原理详解,可免费下载……

快点我,让你的液压知识体系,始终领先一步。
上述只展示部分,完整版已收录至【液压精英联盟】知识星球,可以扫码加入知识星球下载,咨询请加微信:wxid19870308。
本站文章均为手工撰写未经允许谢绝转载:夜雨聆风 » 85页电液比例阀基本原理详解,可免费下载……

评论 抢沙发

6 + 9 =
  • 昵称 (必填)
  • 邮箱 (必填)
  • 网址
×
订阅图标按钮