【测试成长01】安卓 App 数据上报测试完整指南:从功能测试到增长守门人
我以前一直认为:
测试的核心,是把功能测完整。
直到有一次,投放数据异常。
渠道反馈转化率突然下降,市场部门连续追问。排查了 3 天,最终定位到:
👉 AppsFlyer SDK 初始化时机错误👉 首次安装没有正确归因
不是功能问题。不是崩溃问题。
是“数据问题”。
那一刻我意识到:
数据上报测试,才是真正影响业务收入的测试能力。
这篇文章,我把安卓数据上报测试的完整方法讲清楚。
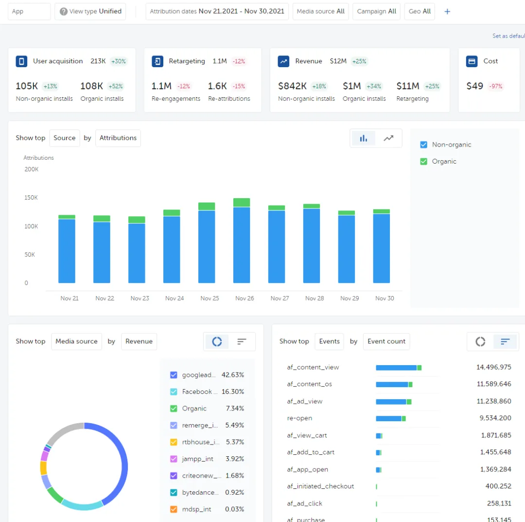
一、AppsFlyer 归因测试(直接影响投放 ROI)




归因错误,会导致:
-
渠道预算分配错误
-
ROI 计算失真
-
投放策略失效
必测场景
1️⃣ 首次安装归因
测试步骤:
-
卸载 App
-
点击测试渠道链接
-
安装并打开 App
-
查看后台归因结果
验证:
-
media_source 是否正确
-
campaign 是否匹配
-
是否被识别为自然量
-
install_time 是否异常
2️⃣ 事件回传测试
常见事件:
-
register
-
login
-
purchase
-
complete_tutorial
验证:
-
是否成功回传
-
金额单位是否统一
-
是否重复触发
-
参数是否丢失
常见问题:
-
onResume 重复上报
-
生命周期导致重复埋点
-
金额精度异常
3️⃣ 重装场景
必须验证:
-
卸载重装是否重复算 install
-
Android 12+ 隐私策略影响
-
GAID 被关闭后的行为
归因测试,本质是在验证:
设备标识 + SDK 初始化顺序 + 生命周期时机
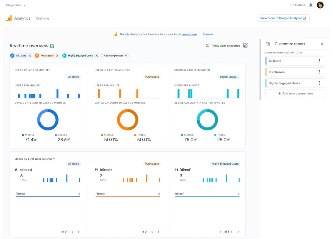
二、Firebase 行为事件测试(数据分析基础)



Firebase 关注的是:
-
行为路径
-
漏斗转化
-
活跃与留存
推荐测试方式:DebugView
ADB 开启调试模式后查看实时数据。
重点验证:
1️⃣ 事件结构
-
event_name 是否规范
-
参数是否超限制
-
类型是否匹配
2️⃣ 用户 ID 绑定
-
登录前是否匿名
-
登录后是否绑定 user_id
-
切账号是否清理旧数据
3️⃣ 重复触发问题
这是最常见的隐藏 Bug:
-
页面初始化触发两次
-
Fragment 切换导致重复埋点
数据错了,后续分析全部失真。
三、Push Token 生命周期测试(影响触达率)

Push 测不好,用户收不到通知。
直接影响:
-
召回率
-
活跃率
-
营收
必测点
1️⃣ 首次安装是否成功生成 token2️⃣ 是否成功上传服务器3️⃣ token 刷新是否覆盖旧值4️⃣ 前台 / 后台 / 杀进程是否正常接收
核心关注:
onNewToken 是否被正确处理后端是否做幂等更新
四、设备信息采集测试(风控与合规)
常见采集:
-
Android ID
-
GAID
-
设备型号
-
系统版本
-
网络类型
-
IP / 时区
必须验证:
-
Android 10+ 限制
-
权限拒绝场景
-
用户关闭广告 ID 后行为
-
是否明文日志打印敏感信息
这已经不仅是技术问题。
是合规风险问题。
五、抓包是最真实的验证方式
后台显示成功 ≠ 请求真实发出。
建议使用:
-
Charles
-
Proxyman
-
Fiddler
验证:
-
是否真正发出
-
是否重复
-
是否加密
-
字段是否完整
六、方法论总结
数据上报测试的核心能力包括:
1️⃣ 理解 SDK 初始化顺序2️⃣ 理解生命周期触发点3️⃣ 理解设备标识规则4️⃣ 理解后台统计口径5️⃣ 理解增长与商业逻辑
这已经不是简单的功能验证。
而是系统级测试能力。
七、测试成长思考
会测按钮,是基础。会测接口,是进阶。会测数据,是能力升级。能为增长负责,是核心竞争力。
如果你只停留在功能层面,你永远在成本岗位。
如果你理解数据、增长、商业逻辑,你会成为质量与业务之间的桥梁。
让测试成为核心能力,而不是边缘岗位。—— Jacky
夜雨聆风
