最全面的电脑安全监控软件!






文件操作监控
功能:记录终端计算机的文件操作信息,包括本地磁盘、移动存储、网络路径、共享目录的所有文档创建、访问、修改、复制、移动、重命名、删除等操作。实时监视、分析终端外发文件的行为,对包含敏感内容的文件实施阻断传输。支持通过关键字、正则式等方式定义敏感内容。确保员工在使用即时通讯工具时,沟通内容符合公司规定,避免通过私人沟通渠道泄漏商业机密或客户信息。
实时屏幕监控
功能:实时查看终端屏幕内容,支持对多个终端屏幕进行集中监控。对屏幕进行不间断录像,并保存成录像文件,方便事后审计。适时监控有助于防止员工在工作时间私自浏览不当网页,或在电脑屏幕上显示敏感信息导致泄露。
聊天记录监控
功能:电脑监控软件能够记录员工在工作期间的即时通讯聊天内容,以防止员工在工作时间通过聊天工具传输公司机密信息。 预防措施:确保员工在使用即时通讯工具时,沟通内容符合公司规定,避免通过私人沟通渠道泄漏商业机密或客户信息。
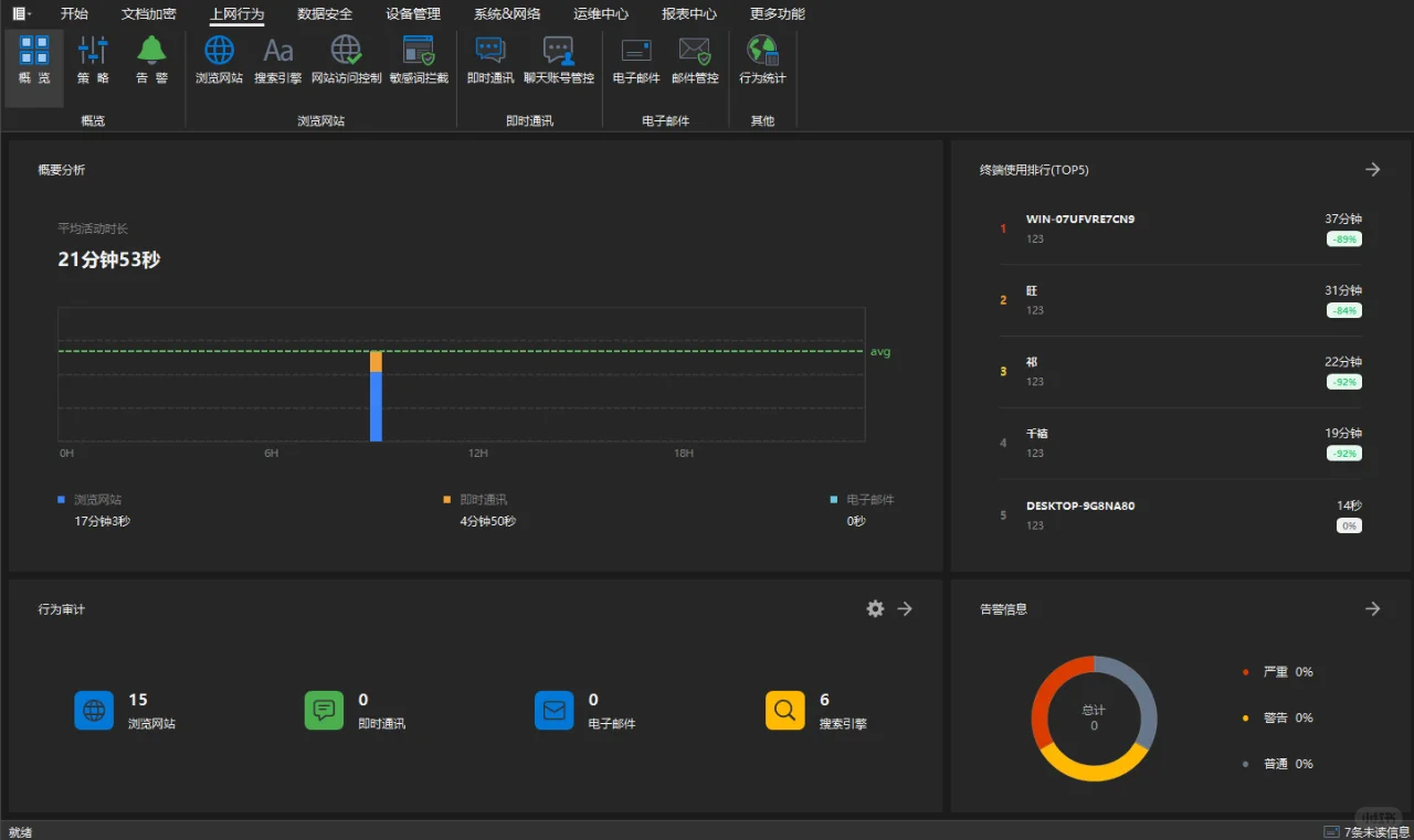
网络审计与行为分析
功能:统计终端搜索引擎使用情况,包括使用的搜索引擎、搜索关键词、访问时间等。限制员工访问特定网站,并监控可疑的下载和上传行为,防止恶意软件入侵和数据外泄。 #电脑监控软件 #洞察眼MIT系统 #电脑安全软件推荐
功能:记录终端计算机的文件操作信息,包括本地磁盘、移动存储、网络路径、共享目录的所有文档创建、访问、修改、复制、移动、重命名、删除等操作。实时监视、分析终端外发文件的行为,对包含敏感内容的文件实施阻断传输。支持通过关键字、正则式等方式定义敏感内容。确保员工在使用即时通讯工具时,沟通内容符合公司规定,避免通过私人沟通渠道泄漏商业机密或客户信息。
实时屏幕监控
功能:实时查看终端屏幕内容,支持对多个终端屏幕进行集中监控。对屏幕进行不间断录像,并保存成录像文件,方便事后审计。适时监控有助于防止员工在工作时间私自浏览不当网页,或在电脑屏幕上显示敏感信息导致泄露。
聊天记录监控
功能:电脑监控软件能够记录员工在工作期间的即时通讯聊天内容,以防止员工在工作时间通过聊天工具传输公司机密信息。 预防措施:确保员工在使用即时通讯工具时,沟通内容符合公司规定,避免通过私人沟通渠道泄漏商业机密或客户信息。
网络审计与行为分析
功能:统计终端搜索引擎使用情况,包括使用的搜索引擎、搜索关键词、访问时间等。限制员工访问特定网站,并监控可疑的下载和上传行为,防止恶意软件入侵和数据外泄。 #电脑监控软件 #洞察眼MIT系统 #电脑安全软件推荐
夜雨聆风
