超强C++插件化客户端框架!开发效率拉满!




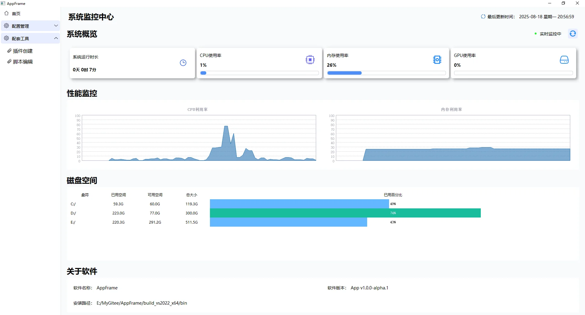
C++客户端开发框架 —— AppFrame v1.0.0-alpha.1!一款自研发的快速开发框架!功能持续迭代中…\n核心亮点:插件化架构 + 观察者模式通信\n这才是硬核!整个框架采用插件模式构建,通过观察者模式实现插件间的消息通信。这意味着:\n功能解耦清晰:核心框架稳定,功能(插件)随需加载/卸载,不卡启动!\n通信灵活可靠:插件间消息通知高效、低耦合,扩展新功能超丝滑!\n维护升级无忧:改/增功能不用动主程序,修BUG/加模块直接换插件就行!\n🖥️四大核心功能模块展示\n1.🔍 系统监控中心\n实时掌握系统健康:运行时长、CPU 、内存 、GPU利用率 一目了然!\n📊 性能曲线图监控:CPU、内存趋势清晰展现。\n💽 磁盘空间管理:详细列出C/D/E盘已用、可用空间及百分比,不怕爆盘!\n2.🧩 插件配置管理\n已安装插件一览无余:菜单插件、日志管理、系统监控、插件管理本身!\n精细化管控:每个插件独立开关🔌、版本信息、更新时间、描述,一键启用/禁用,掌控感满分!\n便捷操作:搜索、筛选、“添加插件”入口明确,管理超方便\n3.🍔 菜单管理中心\n完整菜单生命周期管理:查看所有已添加菜单项。\n信息完备:菜单名称、指令、图标、状态(是否可用)一目了然。\n灵活操作:支持搜索、筛选、添加新菜单、编辑现有菜单项、删除冗余菜单。UI简洁清爽!\n4.📜 日志管理中心\n专业日志查看与过滤:按时间范围🕒、日志级别(ERROR/WARN/INFO/DEBUG)、关键词精准筛选。\n详实记录:清晰展示日志发生时间、级别、线程ID、发生位置及关键信息(如程序启动、插件加载成功4个!)。\n分页与导出:海量日志管理无压力,支持导出方便排查分析!\n💼 应用场景超广:\n需要高定制化、模块化的桌面应用。\n对性能监控、系统状态有要求的工具软件。\n需要灵活插件扩展能力的应用平台。\n大型客户端项目开发,方便多人协作和功能迭代。\n#Cpp开发 #客户端框架 #编程干货 #程序员必备 #插件化开发 #系统监控 #软件开发工具 #效率神器 #技术分享
夜雨聆风
