正文开始前先向大家汇报两件事——
1、弱电笔记新书上市!《智能建筑弱电工程设计和施工》全网有售,系统化学习弱电工程技术与管理,欢迎购买!
2、弱电笔记的的视频号“弱电笔记你白哥”已经上线!以后弱电笔记的公众号将主要进行图文内容发布和知识星球资料介绍,一些行业前沿信息和个人观点将主要在微信视频号上发布,欢迎大家关注收看,鞠躬!

设计说明与图例

综合布线系统

安防系统图

网络系统

智能照明系统图

楼宇自控系统图

无线对讲系统图

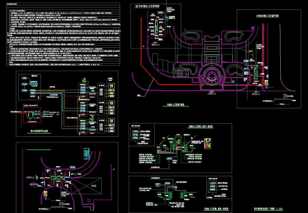
停车场图纸

弱电设备供电系统图

会议系统图纸

客控图纸

机房图纸
下载方式:文档可以到弱电笔记的知识星球去下载(编号22-161),目前知识星球已累计上传弱电资料1000多份,每周都会有更新,带给大家又新又全又专业的设计资料,补充你的设计资料库。
夜雨聆风