今天给大家推荐一款为制造业打造的“计算神器”——CostHub自主研发的Libra成本计算及管理软件,六大核心功能直击你的问题,更支持定制化适配,帮你降本增效。
我们能解决什么问题?
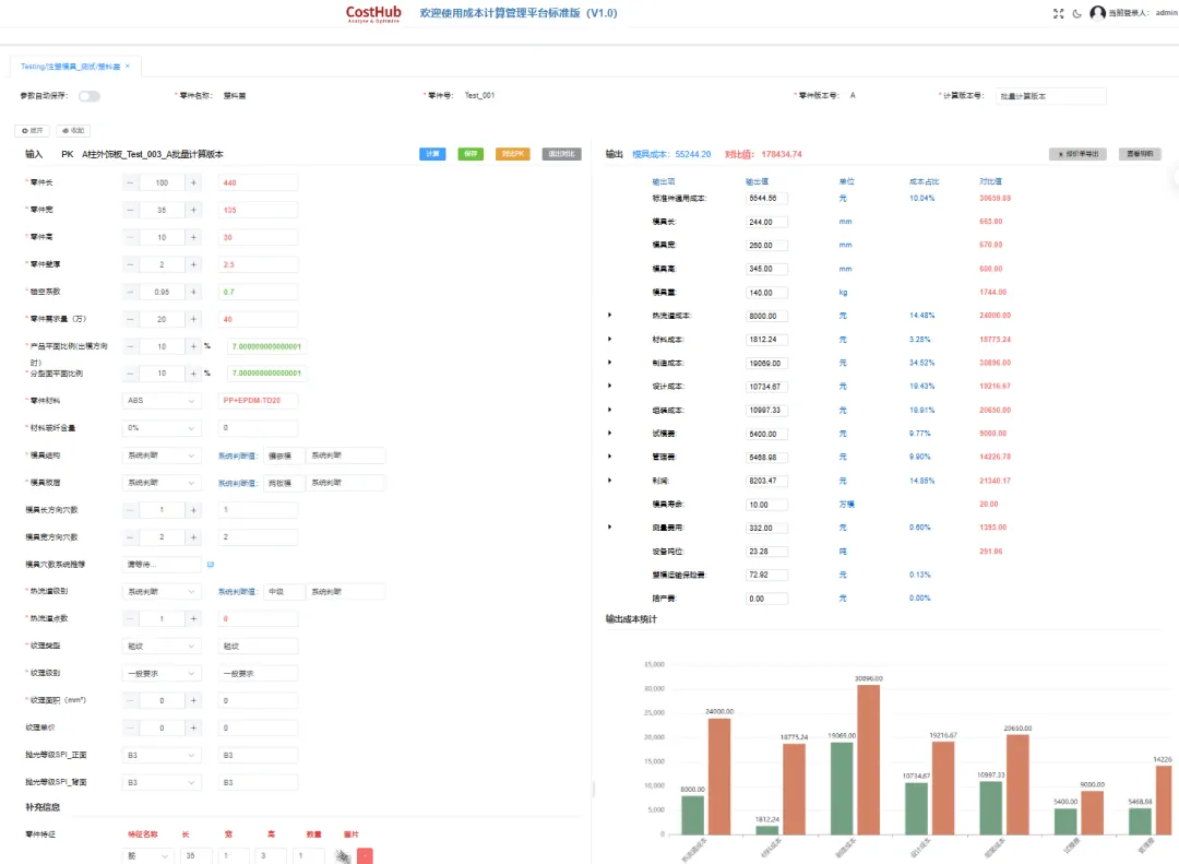
零件计算量大、耗时久、易出错

模具成本计算难,报价凭经验

不同版本BOM管理繁琐、容易出错

零件设变对比不清晰,易漏差异

任务杂乱无章,进度无法把控

3D图纸不能与成本BOM联动

专属定制化服务
通用的工具解决不了具体的问题,因此我们还提供定制化服务。
1、业务流程深度适配
Libra深知每一家企业的业务流程、成本计算逻辑都不同,因此我们专门推出定制化服务,让软件完全贴合你的工作流程。
2、根据产品要求和供应链体系适配
Libra可以定制适配数据库、成本模型等体系,让系统匹配企业的产品标准与供应链规则,实现成本核算全流程的无缝衔接。
3、长期持续优化迭代
后期业务升级,软件还能灵活迭代,提供全周期技术支持与软件升级服务,伴随企业发展持续优化系统功能。
试用前,您需要填写相关信息,我们后台收到使用申请后,24h内会有工作人员联系您,届时会以短信或者电话的方式通知您预约成功。您可以点击“阅读原文”,免费获取试用权限(使用电脑登录效果更佳)。

(以上需要复制到浏览器观看)
欢迎大家在评论区发表你们的建议和想法,期待各位交流赐教!

夜雨聆风