Wireshark 替代品!这款开源神器让网络监控像刷抖音一样简单
点一下关注,AI不迷路
说实话,管网络这事儿有时候真挺让人头大的。你想看看现在带宽跑多少、谁在疯狂下载、有没有奇怪的流量,结果打开 Wireshark 一看,满屏的十六进制数据包,瞬间感觉自己像个在破解外星密码的特工——问题是,我只是想看看隔壁工位是不是又在刷剧啊!
直到我在 GitHub 上翻到 ntopng 这个项目,才发现原来网络监控可以这么”接地气”。

ntopng 是老牌网络工具 ntop 的”下一代”版本,在 GitHub 上已经攒了 7.5k+ 的 Star。它最香的地方在于——完全基于 Web 的图形化界面。你不需要在终端里敲一堆 tcpdump 命令,也不需要面对密密麻麻的数据包解码,打开浏览器就能看到一个清清楚楚的流量仪表盘。
它能干啥?一句话:让网络流量”看得见”
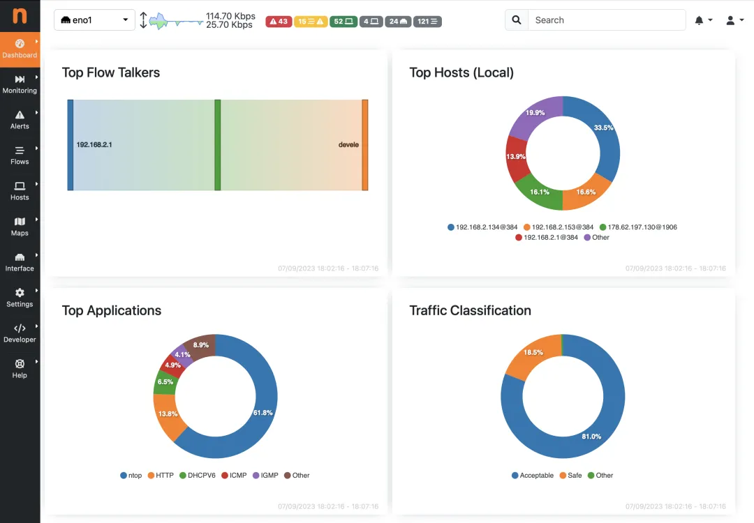
第一次登录 ntopng 的界面(默认是 http://你的IP:3000,账号密码都是 admin),说实话有点被惊艳到。顶部实时滚动的带宽曲线、中间花花绿绿的饼状图、还有各种 Top 排行榜——Top Talkers(谁在说话)、Top Applications(什么应用)、Top Protocols(什么协议),一目了然。

它的核心技术是 nDPI(深度包检测),能识别出 400 多种应用协议。不管是 P2P 下载、视频会议,还是加密流量,它都能猜个八九不离十。更骚的是,它还能把 IP 地址标在世界地图上——当你看到有个流量从某个”神秘国度”连进来时,那种侦探般的快感,懂的都懂。
安全方面也挺贴心。ntopng 会自动标记异常流量,比如 DDoS 攻击特征、恶意软件通信行为。如果发现某个主机突然在疯狂发包,或者连上了已知的恶意 IP,它会直接弹警报,不用你 24 小时盯着屏幕。
怎么用起来?比你想象的简单
安装这块,ntopng 对主流 Linux 发行版都很友好。以 Ubuntu 为例,基本上就是三条命令的事:
# 添加官方源
wget https://packages.ntop.org/apt-stable/20.04/all/apt-ntop-stable.deb
sudo dpkg -i apt-ntop-stable.deb
# 安装
sudo apt update
sudo apt install ntopng
装完之后改一下配置文件 /etc/ntopng/ntopng.conf,指定你要监控的网卡(比如 -i=eth0)和 Web 端口,然后 systemctl start ntopng 就完事了。Windows 和 macOS 也有现成的安装包,甚至树莓派都能跑,对于想在家监控路由器流量的小伙伴来说简直是福音。
用起来也很直觉。左侧菜单栏有 Dashboard(仪表盘)、Flows(流量详情)、Hosts(主机列表)、Alerts(警报)几个主要板块。想查某台设备的流量历史?点进 Hosts 找到对应 IP,过去几小时甚至几天的流量曲线都在那儿。想导出报告?它支持把数据存到 InfluxDB 或者 RRD,对接 Grafana 做长期趋势分析也完全没问题。
适合谁用?基本上只要你想”看懂”网络
相比 Wireshark 那种”显微镜”级别的抓包工具,ntopng 更像是个”全景摄像头”——它不会告诉你每一个数据包的每一个字节是什么,但它能让你一眼看清整个网络的”气象图”。对于运维人员来说,它是排查网络瓶颈的好帮手;对于安全工程师,它是发现异常流量的前哨站;甚至对于普通家庭用户,装一个在软路由上,看看家里哪个设备在偷跑流量,也是挺有意思的事儿。
当然,它也有一些小脾气。比如社区版(Community Edition)虽然免费开源,但一些高级功能(比如集群监控、更细粒度的流量回溯)需要商业授权。另外,如果流量特别大,硬件配置得跟上,不然界面可能会有点卡顿。
但总的来说,ntopng 是那种”装上去就回不去”的工具。当你习惯了打开浏览器就能看到全网流量状态,再让你回去敲 iftop 或者 nethogs,真的会觉得有点”返祖”。
如果你也在找一个既强大又好看、既开源又易用的网络监控方案,不妨给 ntopng 一个机会。毕竟,在这个看脸的时代,连网络工具都得有个漂亮的 Web 界面,不是吗?
专注分享 GitHub知识,分享AI 资讯和AI搞米经验。
点关注,后台回复”OpenClaw”,可领取OpenClaw全栈部署与效能实战指南。



想围观朋友圈,一起交流AI的,可加我VX,备注“AI“。

夜雨聆风