一个超爽的 OpenClaw UI
大家好,我是布道AI。
前段时间我用 OpenClaw 搭建了自己的 AI 助手,功能确实强大,但有两个问题一直让我很头疼:
1. 消息不能实时显示 — 每次发送消息后,得等好久才能看到完整回复,那种"打字机"的流式效果根本看不到 2. 原生 UI 实在太丑 — 打开官方控制台,瞬间回到 10 年前的网页风格
这是一套用 Vue 3 + Naive UI 重新写的 OpenClaw 管理界面。
用了一段时间后,朋友都说:"这 UI 看着就舒服,操作也顺手多了!"
今天就把这个项目分享给大家,希望能帮到同样在用 OpenClaw 的你。
🎨 先看图
1️⃣ 登录连接

支持 本地 和 远程 服务器一键连接:
• 本地开发: ws://127.0.0.1:18789• 远程服务器: wss://你的域名• Token 认证,安全可靠
2️⃣ 仪表盘概览

• 会话数、Cron 任务、模型数量一目了然 • Token 用量和成本统计可视化 • 趋势图,支持 Token/Cost 切换
3️⃣ 在线对话

核心亮点来了!
• ✅ WebSocket 实时通信 — 消息一个字一个字蹦出来,打字机效果丝滑可见 • ✅ 会话快速切换 — 下拉选择,不用反复登录 • ✅ 快捷回复模板 — 常用消息一键发送 • ✅ 命令补全 — /new/skill/model智能提示
4️⃣ 模型管理

• 多模型一键切换:GPT-5.4、Qwen3.5-Plus、GLM-5... • Provider 配置可视化 • 默认模型快速设置 • 不用再改配置文件了!
5️⃣ 调度中心(Cron 管理)

• 定时任务列表展示 • 启用/禁用快速切换 • 运行历史查看 • 立即执行测试
6️⃣ 频道管理

国内四大渠道一站式配置:
• 🐧 QQ 机器人 • ✈️ 飞书 • 💬 钉钉 • 🏢 企业微信
插件安装状态检测、账号配置、认证配对,全部可视化操作。
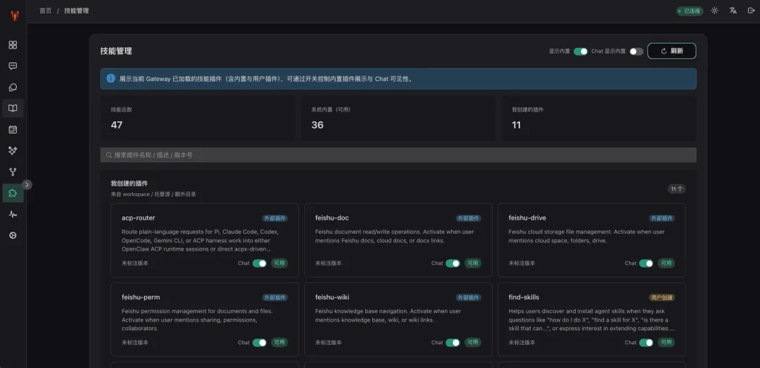
7️⃣ 技能管理

• 已安装技能列表 • 一键更新 • 启用/禁用切换 • 技能配置编辑
8️⃣ 系统设置

• Gateway 地址管理 • Token 配置 • 设备配对审批 • 连接状态检测
✨ 核心亮点总结
1️⃣ 实时流式消息,打字机效果丝滑可见
飞书机器人最大的痛点就是不能实时看到回复。而我的项目中集成了 WebSocket 实时通信,消息一个字一个字蹦出来的感觉,真的很爽!
2️⃣ 现代化 UI,看着就舒服
抛弃了原生的"命令行风格",采用 Naive UI 组件库,卡片式布局、圆角、阴影、渐变色,该有的一样不少。
3️⃣ 支持本地 + 远程双模式
这是很多人关心的点!
• 本地开发:直接连接 ws://127.0.0.1:18789,无需配置• 远程服务器:支持 wss://加密连接,部署到 VPS 也能安全访问• 一套代码,多处使用:家里电脑、公司电脑、手机浏览器,随时随地管理
4️⃣ 多模型一键切换
内置模型管理功能,GPT-5.4、Qwen3.5-Plus、GLM-5... 点一下就能切换,不用去配置文件里改来改去。
5️⃣ 一站式管理,所有功能都在一个页面
6️⃣ 上手简单,3 步搞定
1. 输入 Gateway 地址和 Token 2. 登录进入仪表盘 3. 打开"在线对话"开始聊天
就这么简单。
🚀 快速部署
环境要求
• Node.js 18+ • npm 或 pnpm
安装步骤
# 1. 克隆项目git clone <仓库地址>cd OpenClawUI# 2. 安装依赖npm install# 3. 启动开发环境npm run dev# 4. 访问 http://localhost:3001构建后的文件在 dist/ 目录,可部署到:
• Nginx / Apache • Vercel / Netlify • 阿里云 OSS • 任何静态托管服务
💬 最后
这个项目是用 Vue 3 写的完整应用,代码可能还有不少可以优化的地方。如果你有任何建议或问题,欢迎在评论区留言;
需要源码私信、私信、私信...
如果这个项目对你有帮助,麻烦点个赞👍,也欢迎关注我的公众号,后续会分享更多 AI 相关的实战内容!
夜雨聆风