推荐一款国产源码交付 SpringBoot 企业级电瓶车充电桩 SaaS 物联网平台

随着我国两轮电瓶车保有量高达4亿辆,电瓶车充电桩市场也呈现出快速增长的态势
满电侠充电桩 IoT 平台是一款全开源可商用的系统,通过搭建新能源汽车直流/交流充电系统、电瓶车充电/换电系统,整合道闸门禁、停车管制、防盗监控、烟感装置等配套设施,通过物联网卡、4G/5G智能网关等 进行设备通讯及云端数据同步,配以电脑端/手机端可视化电站管理平台,打造[道闸-电站-云端-管控]一站式充电解决方案。

满电侠充电桩 IoT 平台目前服务企业1000+,采用SpringBoot、SpringCloud、MySQL、Netty、MQTT等技术栈,已对接支付宝、微信支付等支付渠道。

满电侠充电桩 IoT 平台采用前后端分离开发,全部100%开源,在小程序、公众号、H5、App、Web端都能用,提供配套的使用文档、接口文档、数据字典、二开文档、视频教程,各种资料应有尽有,就算你是技术小白,也能轻松上手!
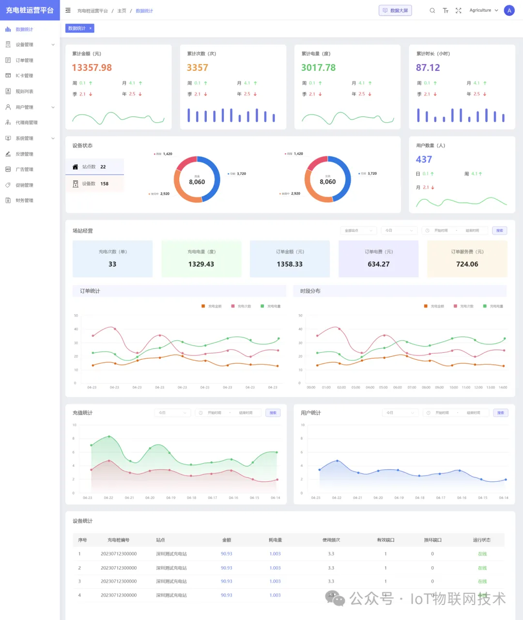
满电侠充电桩平台架构和功能

满电侠充电桩平台核心功能如下:
-
分账功能:支持不同时间段(尖峰平谷)的计费模式,满足灵活的商业需求。
-
设备监控预警:实时监控设备状态,提供预警机制,确保服务稳定性。
-
互联互通:支持OCPP开放充电协议、云快充协议、中电联协议,实现数据共享和业务协同。
-
多租户支持:适合运营商管理多个客户或项目,提供隔离与定制化服务。
满电侠充电桩平台采用Java Spring Boot + MySQL+ Redis +Netty+ VUE 构建,实现了系统的高可用性和扩展性。
-
前后端分离:后端SpringCloud,管理端vue-admin-element,移动端Uni-app;
-
代码规范:遵循PSR-2命名规范、Restful标准接口、代码严格分层、注释齐全、统一错误码;
-
权限管理:内置强大灵活的权限管理,可以控制到每一个菜单;
-
开发配置:低代码增加配置、系统组合数据模块;
-
快速上手:详细帮助文档、后台接口管理、后台数据库字典、系统文件管理备注、代码注释、一键安装;
-
系统安全:系统操作日志、系统生产日志、文件校验、数据备份;
-
高性能:支持Redis缓存、队列、长连接、多种云储存、支持集群部署。
满电侠充电桩硬件生态

满电侠充电桩平台演示




充电桩平台源码
Github 源码:
如有需求,请联系小编: beacon0418



免责声明:本公众号所发布的内容来源于互联网,我们会尊重并维护原作者的权益。由于信息来源众多,若文章内容出现版权问题,或文中使用的图片、资料、下载链接等,如涉及侵权,请告知我们,我们将尽快处理。




夜雨聆风