乐于分享
好东西不私藏

一文讲清楚,Web app网站的多语言关键词如何获取?

一文讲清楚,Web app网站的多语言关键词如何获取?

《别盲目做多语言:90%的人第一步就选错了国家市场》——多语言增长实战1:如何用 GSC 判断优先布局哪些国家市场?
出海网站AI SaaS 订阅市场多语言决策地图 (2026版)
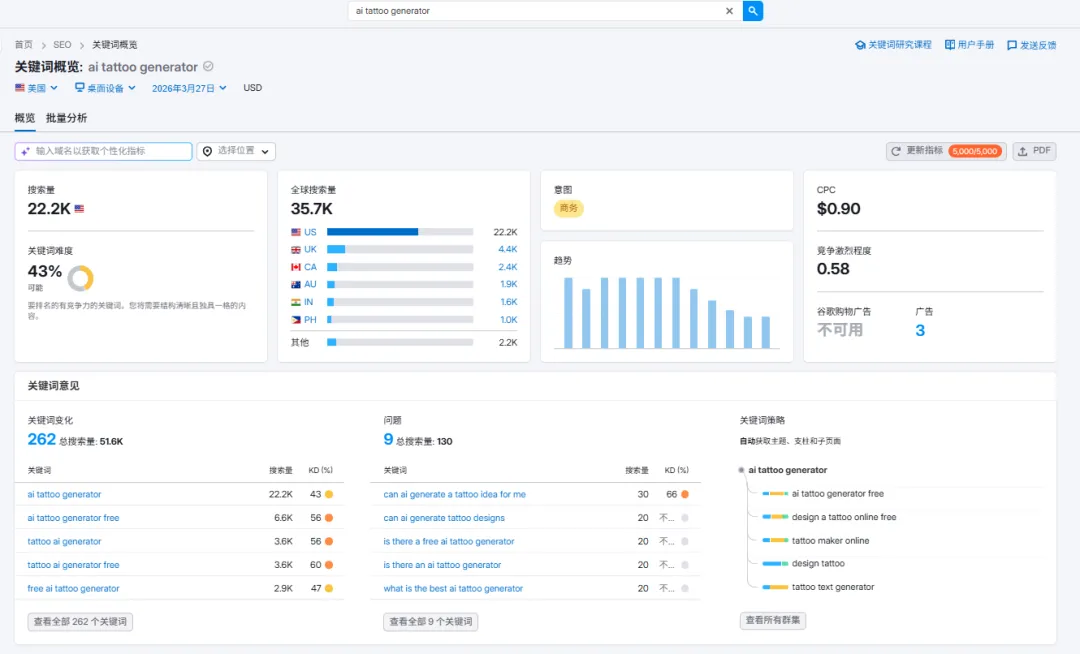
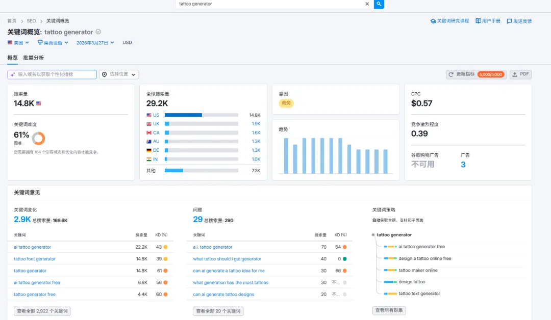
以关键词 ai tattoo generator为例。我们看看Web app网站的多语言关键词如何获取?
结合semrush的SERP的结果找到一个主站,例如blackink.ai
结合semrush查看:可以看到主词就是ai tattoo generator
然后我们进入similarweb查看geo分布:
可以看到IT,FR,ES, PT,DE甚至IN和PH都是比较靠前的多语言GEO选项。
那么怎么进一步寻找IT的本地化的关键词去对应ai tattoo generator/tattoo generator?
如果GSC上本身就有一些多语言关键词就可以直接用。如果没有我们就让AI推荐一些IT本地化的词。如generatore di tatuaggi。继续借助semrush,我们可以看到SERP有很多大厂做了IT的本地化页面。
以第一个链接https://www.canva.com/it_it/generatore-tatuaggi-ai为例,结合URL本身我们也就发现了一个潜力关键词generatore di tatuaggi
继续借助semrush去查看更多的关键词:
我们就能发现一些对口的多语言关键词:simulatore scritte tatuaggi 这个词搜索量更大一些。
同样可以借助similarweb查看https://www.canva.com/it_it/generatore-tatuaggi-ai
可以发现更多的关键词:
可以截图提取,然后再借助semrush去查看潜力词
指向的是generatore tatuaggi和tattoo simulator
所以IT基本上就是围绕:simulatore scritte tatuaggi和generatore tatuaggi、generatore di tatuaggi去建站就可以了。
可以看到整体思路就是:先通过主关键词去推荐一些本地化的词,然后不断的用semrush和similarweb去交叉多次循环的查询,就能查到。
当然还有其他的办法去处理,请阅读旧文:《别盲目做多语言:90%的人第一步就选错了国家市场》——多语言增长实战1:如何用 GSC 判断优先布局哪些国家市场?
ok,我们继续其他多语言,再巩固下找多语言词的方法。

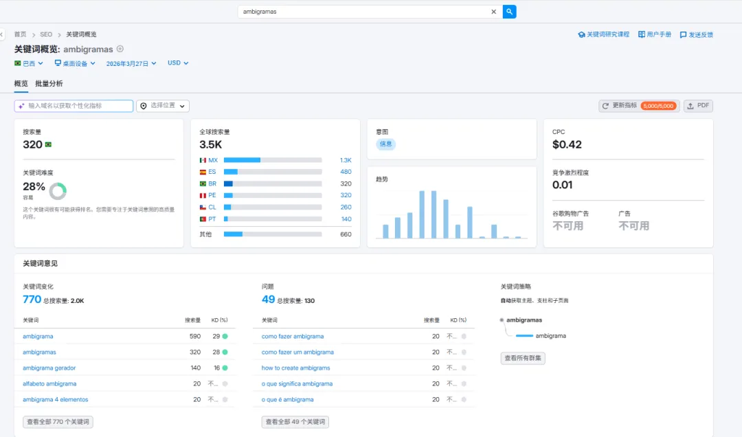
FR–AI推荐了générateur d’ambigramme 搜索

FR最终锁定:ambigramme generator、ambigramme prénom、générateur d’ambigramme

FR的对应关键词是比较少的,并且找top serp也依然没有很多的关键词建议。
西班牙语ES:
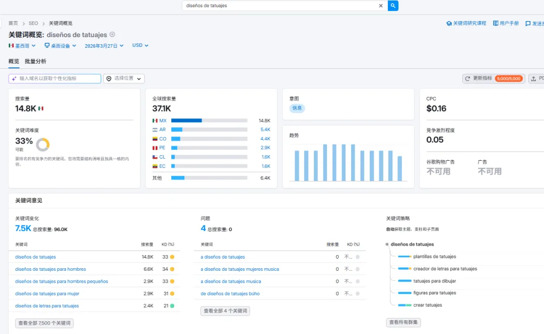
diseños de tatuajes (超大的一个词)

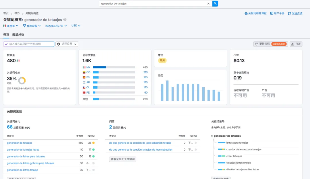
generador de tatuajes

查看top的SERP,验证后还是generador de tatuajes
所以西班牙语就锁定用:diseños de tatuajes(主词)

相关词:generador de tatuajes

generador de tatuajes letras

generador de letras para tatuajes

generador de letras goticas para tatuajes

generador de letras tatuaje

葡萄牙语:
葡萄牙语,我们让AI推荐一些,然后借助semrush去查看找到潜力词。
最终确认的词为:
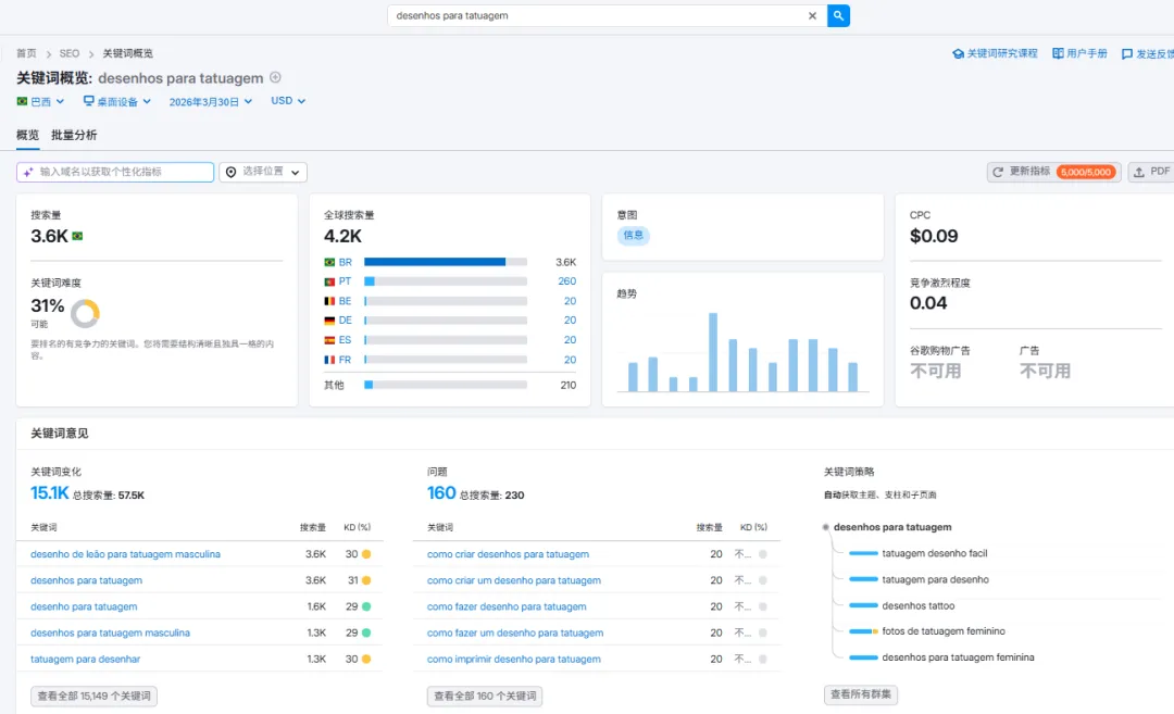
首选关键词:desenhos de tatuagem(搜索量 5.4K, KD 31%)及 desenhos para tatuagem(搜索量 3.6K, KD 31%)
相关潜力关键词:gerador de tatuagens com IAgerador de tatuagens IA 及 gerador de tatuagens

<labs-tailwind-structural-element-view-v2 style=”display: block;”></labs-tailwind-structural-element-view-v2>

这两个又是gallery类的
ideias de tatuagens masculinas的搜索量高达 4.4K(KD 34%)。desenho de leao para tatuagem masculina 的搜索量为 3.6K(KD 30%
gerador de tatuagens,ambigrama gerador
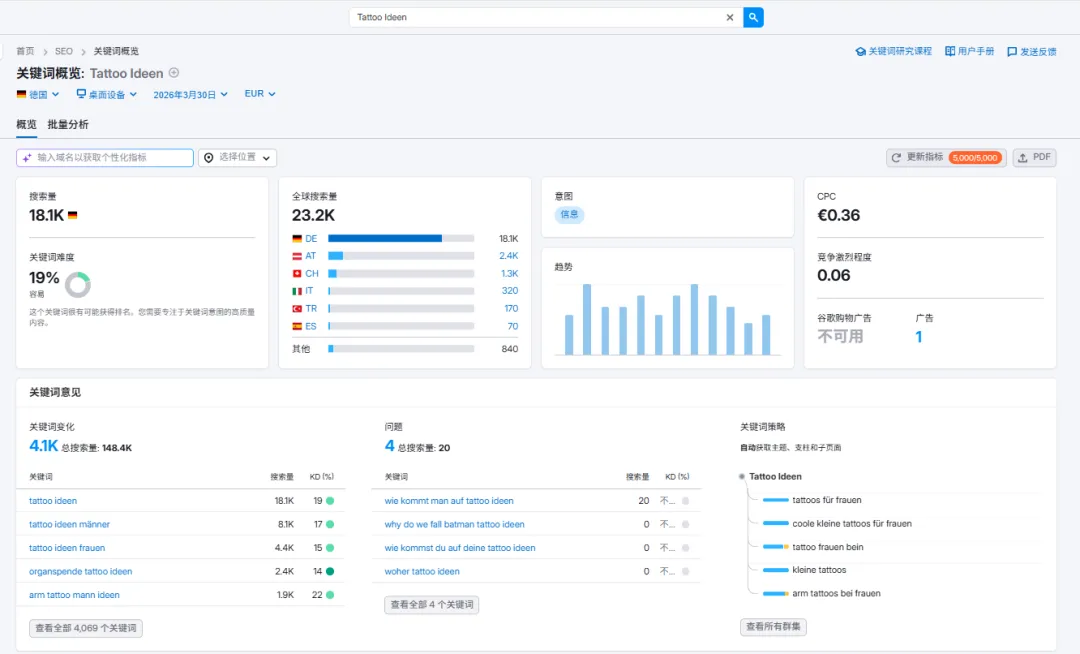
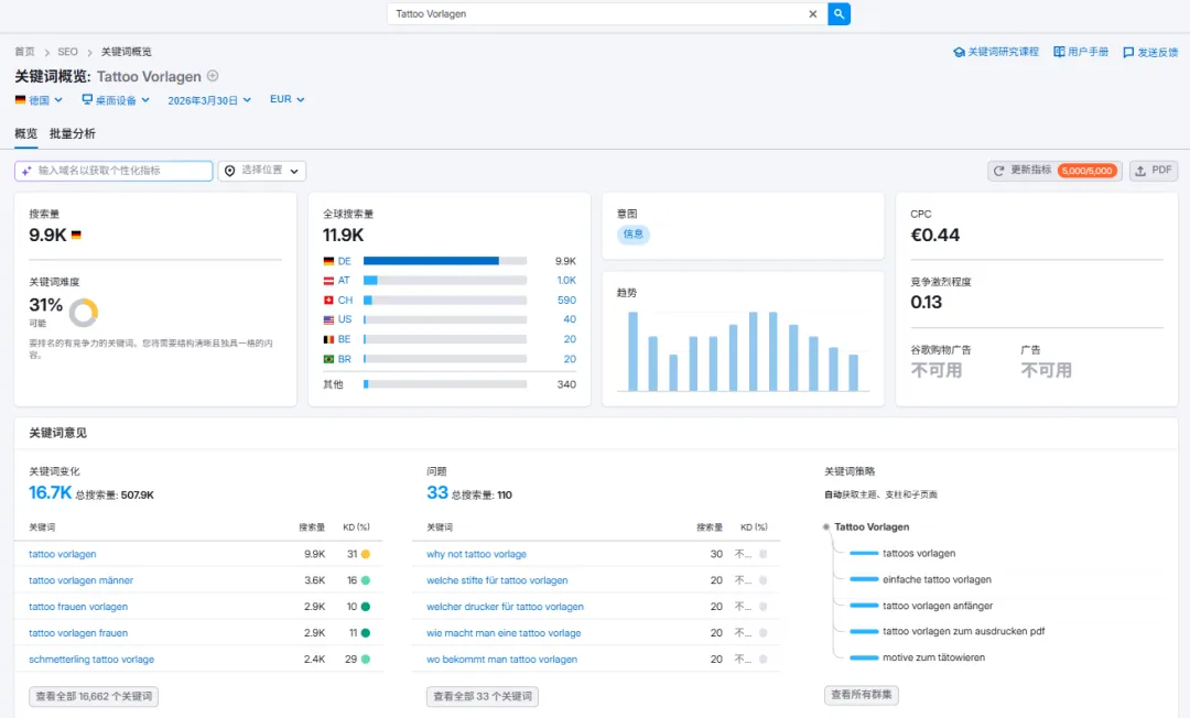
DE德语
依然让AI先推荐一些:
借助semrush验证,
最终确认:流量基石词:Tattoo Ideen (纹身创意),核心功能词:Tattoo Generator 与 KI Tattoo Generator, 转化支撑词:Tattoo Vorlagen (纹身模板)
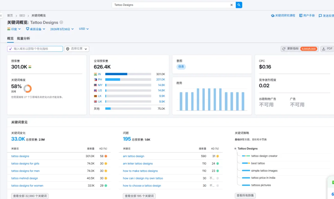
同时发现了一个大词Tatto,但是基本被巨头给占领了。(以IN和US为例展示)。但是我们还是应该去做一个Gallery去做长尾词的流量获取。
最后做一个总结:针对关键词ai tattoo generator/tattoo generator做多语言的结论如下:
1. IT基本上就是围绕:simulatore scritte tatuaggi和generatore tatuaggi、generatore di tatuaggi去建站就可以了;
2. FR最终锁定:ambigramme generator、ambigramme prénom、générateur d’ambigramme (法语实际上是没找到特别合适的词)
3. 西班牙语ES:diseños de tatuajes(主词)

相关词:generador de tatuajes

generador de tatuajes letras

generador de letras para tatuajes

generador de letras goticas para tatuajes

generador de letras tatuaje

4. 葡萄牙语PT:首选关键词:

desenhos de tatuagem(搜索量 5.4K, KD 31%)及 desenhos para tatuagem(搜索量 3.6K, KD 31%)

相关潜力关键词:gerador de tatuagens com IA

、erador de tatuagens IA及 gerador de tatuagens

这两个又是gallery类的

ideias de tatuagens masculinas的搜索量高达 4.4K(KD 34%),desenho de leao para tatuagem masculina的搜索量为 3.6K(KD 30%)

5. DE德语:流量基石词:Tattoo Ideen(纹身创意),核心功能词:Tattoo Generator与 KI Tattoo Generator,转化支撑词:Tattoo Vorlagen (纹身模板)

最重要的一点是,必须要去做纹身灵感的gallery库,这个就必须去对接flux去实现AI生成创意图。