ai外呼机器人,自动拨打电话软件,快速获客


1、电销机器人使用非常简单,不管是企业还是个人都可以使用,每天可以拨打成千上万通电话,帮你快速筛选意向客户。

2、电销机器人是真人录制语音。用户只需提供常用的销售话术,专人录制上传,机器人完全代替人员去筛选客户,不会有机械的烦恼。
已关注
关注
重播 分享 赞
3、自主学习:打电话过程中,遇到没有提前设置好的话术时可以自动总结到后台,后续可以不断的进行优化、调整,属于越用越智能的!

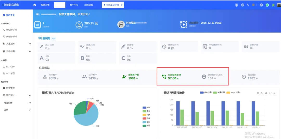
4、拨打统计:每天拨打的数据情况在后台都可以看到,实时拨打,实时统计,非常智能,拨打情况,一目了然!

夜雨聆风