班级学生学科成绩分析系统,不懂 Excel 函数,10秒完成成绩处理!
1.您搞的懂VLOOKUP、SUM、COUNT 等复杂函数吗?
作为老师,每次考试后最犯怵的就是成绩分析 —— 不是不会看成绩,而是不懂 Excel 函数,面对一堆原始分数根本无从下手:想算班级平均分、及格率,百度半天找到的函数公式,输进去要么报错,要么结果不对,反复折腾半小时还没搞定;
想给每个学生写个性化分析报告,没有数据支撑,只能泛泛而谈,既不专业,家长也不认可;多次考试后想对比成绩变化,需要手动复制粘贴多份表格,再一个个计算差值,半天下来只整理出几个学生的趋势。
对于不懂 Excel 函数的老师来说,成绩分析简直是 “渡劫”—— 明明是简单的数据统计,却因为工具门槛,硬生生变成了体力活。
用上“霹雳设计助手的——成绩看板”,才发现:原来不用记任何函数,也能快速完成专业的成绩分析,还能直接导出可用的 Excel 文档,甚至是个人报告!
这款工具最打动我的地方,就是完全绕开了复杂的 Excel 函数,全程鼠标点一点就能搞定:不用手动输入公式,导入 Excel 成绩单后,系统自动计算平均分、及格率、排名等所有数据;
不用手动画图,系统自动生成可视化图表,支持自由切换样式;不用手动整理文档,一键导出完整成绩表和个人分析报告,格式规范,可直接使用。
下面还是以初中二年级(3)班的期中、期末成绩分析为例,重点拆解 “零函数操作” 和 “导出功能” 的实操过程,不懂 Excel 也能轻松上手!
第一步:导入成绩单 —— 零函数,按模板填就行进入成绩看板页面,打开PPT软件点击「霹雳设计助手」菜单栏的「老师模式」。
第二步:进入后点击“霹雳班级宝”功能,进入「成绩分析」页面,点击「下载导入模板」,获取现成的 Excel 模板(模板里已预设好格式,不用自己调整);
第三步:填写模板:只需要手动输入学生各科成绩,姓名、学号、所属小组、全部都会自动帮您准备好!不用输入任何函数公式!可选填「希望的总分」,不填也不影响,系统会自动适配;
第四步:上传文件:点击「上传成绩单」,选中填好的期中、期末两份 Excel 文件,系统提示 “导入成功” 后,自动完成所有数据计算(平均分、及格率、排名等全搞定,不用自己算)。
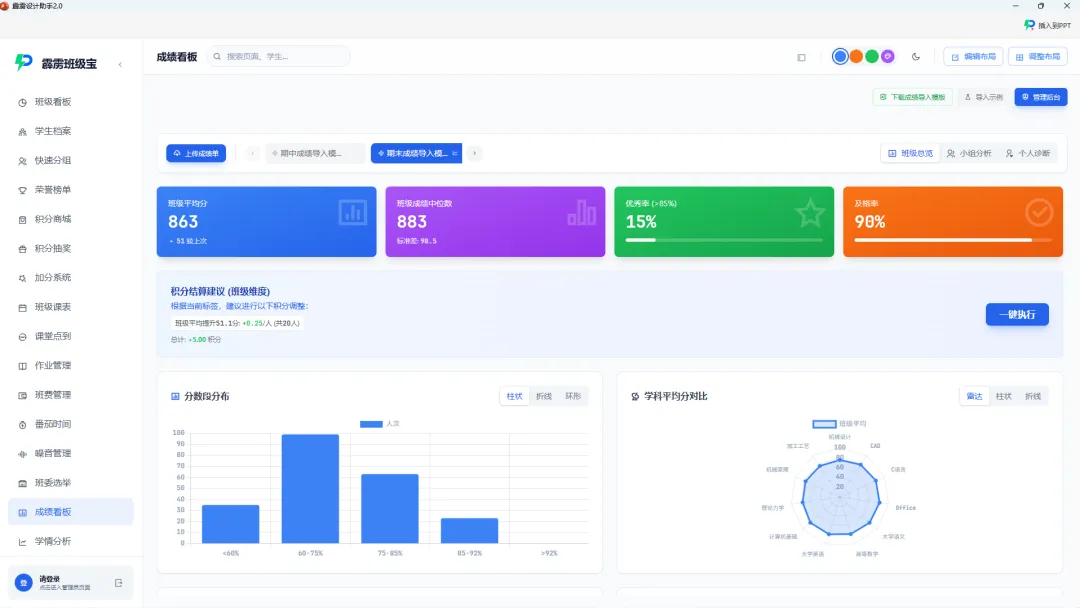
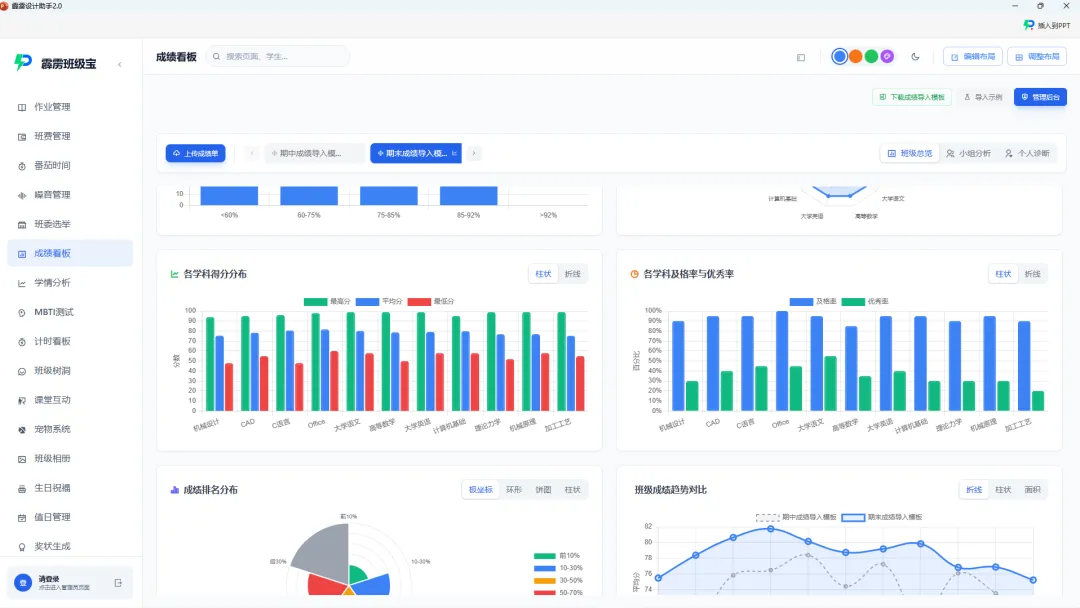
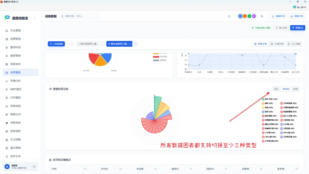
第五步:查看分析结果 —— 零函数,图表自动生成班级总览:进入模块后,所有核心数据已自动生成 —— 班级平均分、各学科及格率、分数分段分布,还有现成的柱状图、饼图,想换样式直接点击切换,不用手动画图;
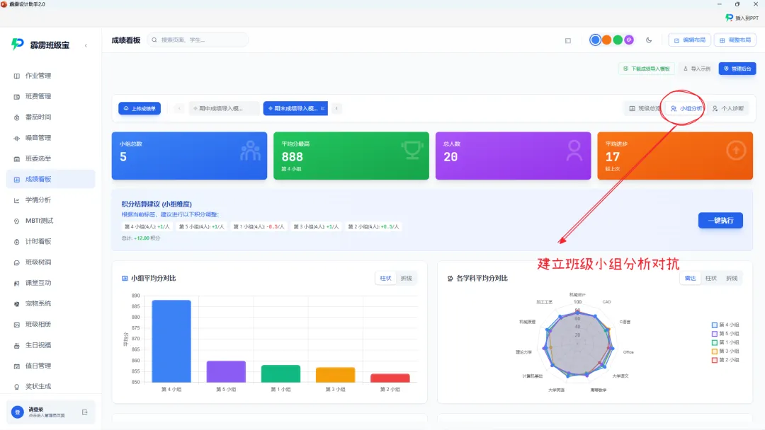
小组分析:系统自动对比各个小组的成绩,强弱分布一目了然,不用手动统计各组平均分、排名;
个人诊断:点击学生姓名,就能看到他的成绩趋势图、偏科雷达图、专属标签,所有数据都是系统自动计算对比,不用自己找规律。
这一步是核心亮点,导出的文档完全不用二次修改,直接能用!导出班级成绩汇总表(Excel 格式):进入「班级总览」模块,找到「完整成绩表」,点击「一键导出」;
等待 1 秒,系统自动生成 Excel 文件,下载后打开一看:包含所有学生的各科成绩、个人平均分、班级排名、学科等级,格式规范,没有多余内容,可直接打印发给学生,或存档备用;
关键:这份表格里的所有数据,都是系统自动计算的,不用你在 Excel 里敲任何函数,导出即能用!
导出个人成绩分析报告(Word 格式):进入「个人诊断」模块,选中目标学生(比如小李);点击「导出成绩分析报告」,系统自动生成 Word 文档,不用自己排版、不用手动输入分析内容;
报告里有什么?(完全不用自己写,系统自动生成):成绩总览:两次考试的总分、各科成绩,还有趋势折线图;
学科分析:各科成绩对比班级中位数,偏科情况用雷达图展示;AI 诊断建议:针对 “数学成绩下滑”“英语进步明显” 等情况,给出具体的学习建议;
格式规范:有学生姓名、学号、分析日期,末尾留有家长签字栏,打印后直接发给家长就行。
如果需要调整满分标准、优秀线阈值,进入管理后台直接选择或输入数值就行,不用设置函数公式,适配不同教学需求。
导出文档的实际使用场景班级成绩表:导出后直接打印,贴在教室公告栏,或发给学生核对成绩,格式清晰,没有计算错误;
偷偷搞你即将在新版本上线的学情分析系统将会给这个功能带来一个新高度!支持在看板中纵观全局!
能清晰看班级,学生的成绩变化、偏科问题,还有具体的改进建议,沟通时不再 “凭感觉”,签字后回收存档,家校共育更高效,在各种比赛中掏出这个绝对绝杀!你一定是最靓才仔!
并且这一切都直接在PPT里面实现,你什么也不需要做!不需要制作图表,不需要计算,不需要扣字眼!
为什么不管懂不懂 Excel 的老师也爱用?
零函数门槛:不用记 VLOOKUP、SUM、COUNT 等复杂函数,按模板填成绩就行,小白也能操作;
导出即能用:Excel 成绩表、Word 个人报告都是现成的,格式规范,不用二次修改,节省排版时间;数据精准:系统自动计算,避免手动输入函数导致的错误,比自己算更靠谱;
效率翻倍:以前用 Excel 熬夜 3 小时,现在 3分钟搞定,还能导出可用文档,把时间还给教学;专业度高:导出的报告有数据图表、AI 诊断建议,比纯文字说明更有说服力,家长更认可。

避坑指南(零函数操作注意事项)模板填写:
只需要填必填项(姓名、学号、成绩),不用改格式、不用加函数,填错了直接修改单元格就行;导出文件:导出的 Excel 和 Word 文档兼容性强,普通办公软件都能打开,不用担心格式错乱;
多次导入:至少上传 2 次成绩单,才能导出有趋势对比的个人报告,单次导入只能导出基础成绩表;权限问题:导出功能对普通老师开放,不用管理员权限,自己就能操作。
导出的班级成绩表可直接使用,个人报告能精准同步学情,既解决了成绩分析的效率问题,又保证了专业度。如果你的成绩分析也因为 “不懂 Excel 函数” 而困扰,不妨试试这个方法,让数据统计不再是负担,让教学更高效~