AI的母语是代码/命令行
前阵子给一个客户演示我们的AI工具中心的时候,他们觉得这东西十分好,因为他们经过十多年的积累,也开发了大几百个运维工具。这些积累是他们这些年运维实践的核心价值所在,不过在以前发挥的作用有限,如果利用AI技术能够倍增其价值,那就太好了。
我问他们工具是用shell脚本、SQL脚本还是python开发的,他说他们的工具要高级得多,都已经被集成在自己的运维平台里了。于是我看到了一些花花绿绿的仪表盘和图表。
看完之后,我十分遗憾地说,这些工具要改造成AI时代的工具,工作量太大了。他感到有些不解,CLI工具是黑屏时代的主导工具,而他们是已经妥妥地从黑屏运维进化到了白屏运维,怎么会出现这样的轮回呢?
AI的母语是代码/命令行,图形界面(GUI)是为人类设计的,因为人类擅长看图,大多数GUI的工具的核心都是为人类专家准备数据,并将数据用人类最习惯的方式展现出来。人可以利用自己的知识去分析这些图表,得出自己的分析结论。而 CLI天生就是AI的“母语”。AI在处理纯文本、结构化输出和逻辑组合时,通过CLI操作比模拟人类点击鼠标要高效、准确得多。
在 Gemini CLI 的发布会上,谷歌产品高级总监 Ryan J. Salva 明确表达了CLI在AI时代的统治地位:“我们相信在未来十年内,这些工具(指Gemini CLI等命令行工具)将主导开发者乃至各类创作者的工作方式。”,而谷歌高级软件工程师 Taylor Mullen 也从技术交互的角度解释了为什么CLI是未来,“自然语言即命令:利用 Gemini CLI,你可以用自然语言与电脑对话,解决问题,把复杂的工作流整合在一起,从而完成过去不可能做到的事情。”。
AI时代 CLI代表更高的生产力,因为行业正在发生根本性的转变。软件系统正在从“给人用”向“给AI用”转变,以前软件界面是为了让人类点击(GUI),现在飞书、钉钉、谷歌等巨头都在推CLI,是因为CLI是专为AI智能体(Agent)设计的接口。AI通过CLI执行任务(如“整理报表并发邮件”)是结构化的、无歧义的,比操作图形界面更为高效。
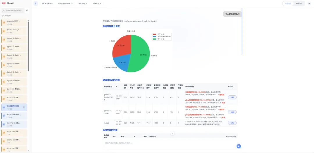
现阶段,AI应用还是以辅助为主,不过在一些综合场景上,其自动化能力已经让人感受到了AI效率给业务带来的质的改变。在数据库运维领域,比如:“查找当前健康分低于60分的数据库,并对其做健康检查,如果发现主要原因是TOPSQL,则对相关SQL进行优化分析”,这个运维场景,如果是使用传统的GUI手段,哪怕运维工具做得再好,也需要人去做不少操作,更重要的是开发出大量这样的场景工具,需要的研发成本之高,不是一般企业能够承受的。而在AI时代,只要你的数据库AI运维基础平台已经准备就绪。一些独立的工具,比如健康分查找工具、数据库健康检查工具、SQL优化分析工具等基础工具已经具备,那么想要实现这个场景也就是写一个Skills就可以实现了,有点经验的专家,连写带调试一两个小时就可以完成了。

当然现阶段对于企业级应用来说,的GUI还是必要的,因此哪怕AI的母语是CLI,人还是需要GUI的。GUI不会消失,而是会作为人监视AI功能工作的主要手段。而对于AI的工作成果,人也需要通过GUI去查看和审核。不过GUI也在进化,会变得越来越高效,因为AI智能体能够根据对自然语言的理解,与人类进行场景化交流。对于大多数场景来说,浏览器界面已经足够用了,这个可能是未来人类与AI的高效交流接口,不过这个接口已经在向CLI转变,说它是GCLI可能更合适一些。
夜雨聆风